I den første uge af juni oplevede kryptovalutamarkedet betydelig deltagelse fra hvaler og institutionelle investorer i tre altcoins: ETH, FARTCOIN og HYPE.
Disse store køb og salg afspejler tillid til vækstpotentialet for disse coins og kan markant påvirke markedstendenser.
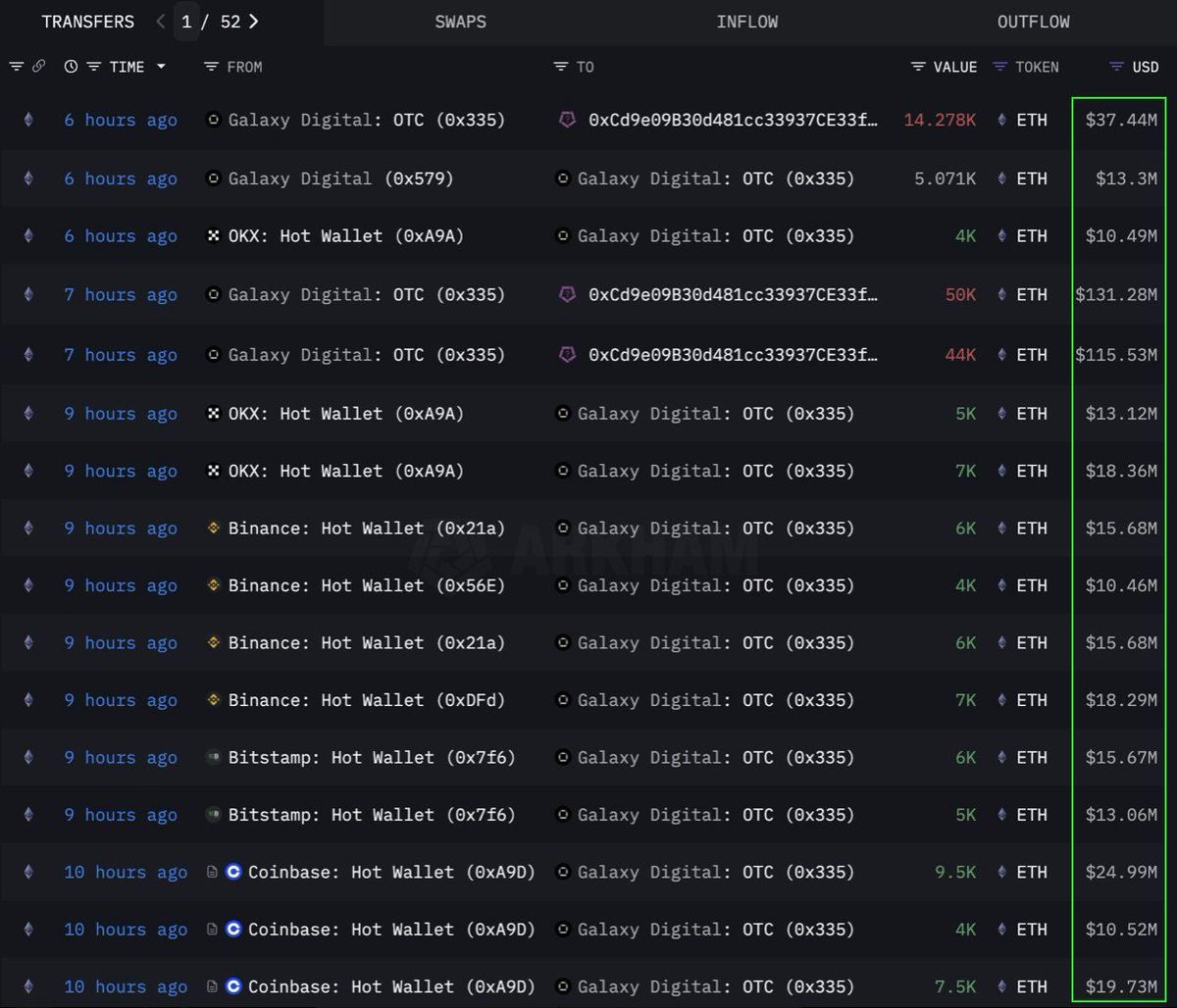
Ethereum (ETH)
Ifølge data fra Lookonchain, foretog en institution eller hval et stort køb af 108.278 Ethereum (ETH), svarende til $283 millioner, gennem en OTC (over-the-counter) kanal. Galaxy Digital OTC wallet udførte denne transaktion. Denne trak 89.000 ETH (værdi $233,5 millioner) fra børser i de foregående 12 timer, før den overførte 108.278 ETH til en wallet med adressen 0x0b26.
I øjeblikket holder denne wallet aktiver værdisat til cirka $365 millioner. Handlende bruger ofte sådanne OTC-transaktioner for at undgå at forårsage betydelig markedsvolatilitet.
Det indikerer, at denne institution strategisk akkumulerer ETH, muligvis forbereder sig på en fremtidig kursstigning. Denne coin oplevede også sin stærkeste seks-ugers indstrømning siden 2024, med $286 millioner tilføjet i sidste uge under stigende institutionel efterspørgsel.
I øjeblikket handler ETH til $2.637, oppe med 1% over de sidste 24 timer. Ifølge trader CryptoFaibik bevæger ETH sig inden for et symmetrisk trekantsmønster, der har udviklet sig siden begyndelsen af 2021.
“Månedsluk over $3.500 ville bekræfte et udbrud fra det flerårige trekant,” delte CryptoFaibik .
Fartcoin (FARTCOIN)
FARTCOIN, en meme coin på Solana (SOL) platformen, tiltrækker også betydelig opmærksomhed fra store investorer. Ifølge data fra Lookonchain købte tre hvaler 9,2 millioner FARTCOIN inden for fire timer, med en samlet værdi på $9,5 millioner.
Disse transaktioner antyder, at en gruppe hvaler er meget optimistiske omkring FARTCOINs vækstpotentiale på kort sigt.
I øjeblikket handler FARTCOIN til $1.08, nede med 4,7% over de sidste 24 timer. Men nogle handlende forbliver ret optimistiske omkring den langsigtede kurs for denne meme coin.
Hyperliquid (HYPE)
HYPE, en anden fremadstormende altcoin, har ikke undgået hvalernes opmærksomhed. Ifølge data fra OnchainLens brugte en hval $6 millioner over tre dage på at købe over 170.000 HYPE. Denne aggressive akkumulering sker, selvom HYPE endnu ikke er blevet noteret på større børser.
Som rapporteret af BeInCrypto, kan den nylige stigning i HYPEs værdi skyldes hypen omkring traderen James Wynn på Hyperliquid. Kombineret med deltagelsen af store investorer indikerer dette stærk tillid til HYPEs langsigtede potentiale. Det kan signalere en kommende kursstigning, især efter at være blevet noteret på Binance US.
I øjeblikket handler HYPE til $36,59, nede med 1,7% over de sidste 24 timer.
Involveringen af hvaler og institutionelle investorer i ETH, FARTCOIN og HYPE i den første uge af juni 2025 er et positivt signal. Det afspejler stærk tillid til kryptovalutamarkedet. Disse store transaktioner indikerer langsigtede investeringsstrategier og kan være katalysatorer for kommende kursstigninger.





